WorkArea Usage & Billing Dashboard
The WorkArea Usage & Billing Dashboard provides users with a comprehensive view of their resource consumption and associated costs within the Arpia AI Platform. This dashboard enables users to monitor their usage patterns, understand billing details, and manage their expenses effectively.
Key Features
• Usage Metrics: Detailed insights into the consumption of resources such as AI processing units, data storage, and API calls.
• Billing Information: Breakdown of charges based on resource usage, including any applicable discounts or promotions.
• Historical Data: Access to past usage and billing records to identify trends and forecast future expenses.
• Alerts & Notifications: Customizable alerts to notify users of approaching usage thresholds or unexpected charges.
Accessing the Dashboard
- Log in to your Arpia AI Platform account.
- Navigate to the “Billing” section in the main menu.
- Select “WorkArea Usage & Billing Dashboard” to view detailed information

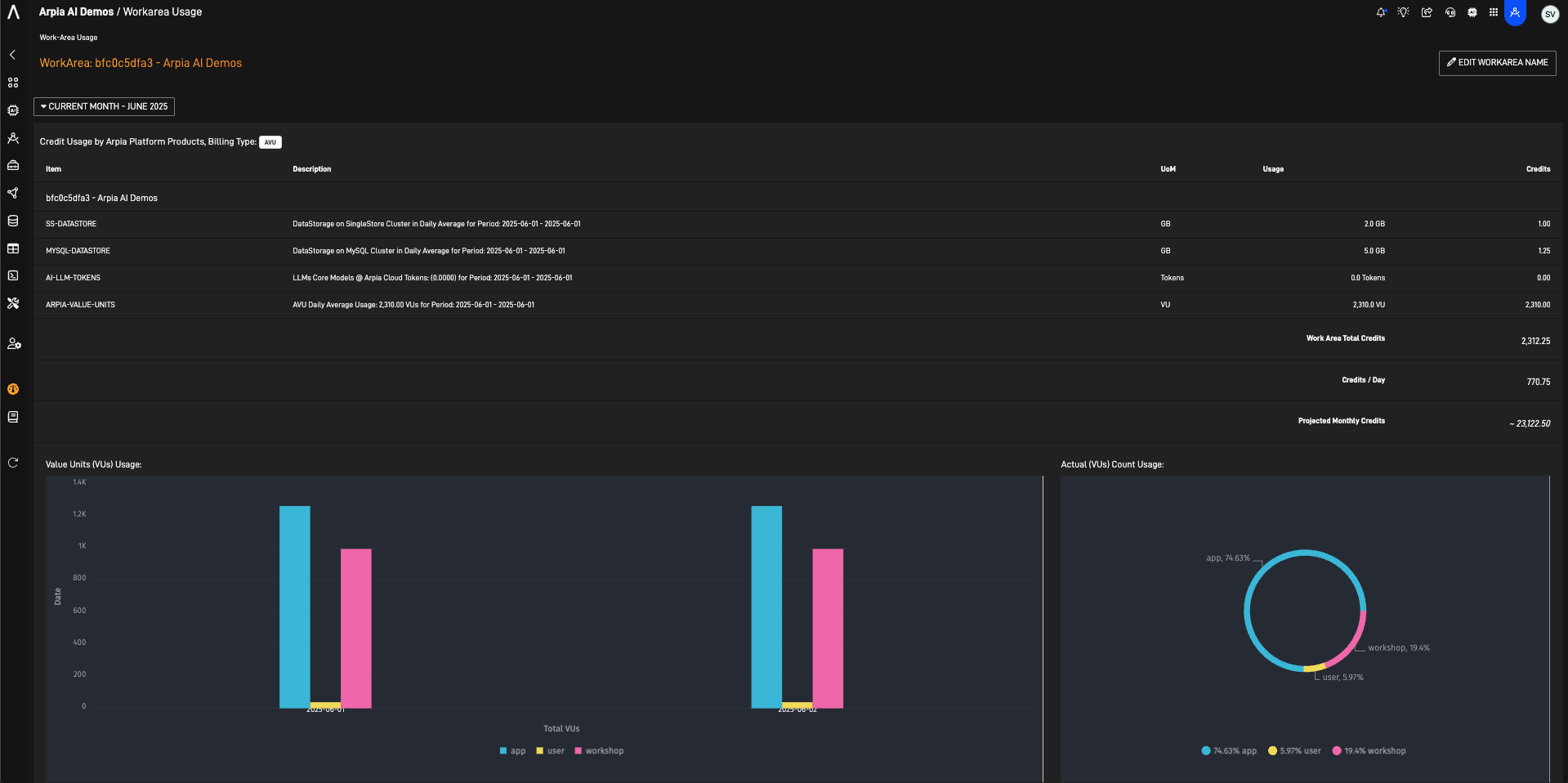
Once you enter this section the following dashboard would be shown:

Understanding the Dashboard Components
• Summary View: Provides a quick snapshot of current usage and total charges for the billing period.
• Detailed Reports: Offers in-depth analysis of resource consumption, allowing users to filter data by date, resource type, or specific projects.
Here you may see all your products you workarea is using. You may view the usage up to 3 months using the month selector.

Managing Notifications
To set up usage alerts (soon):
- Go to the “Notifications” tab within the dashboard.
- Define thresholds for specific resources or total spending.
- Choose your preferred notification method (e.g., email, SMS).
- Save your settings to activate alerts.
Benefits
• Proactive Monitoring: Stay informed about your resource usage to prevent unexpected charges.
• Budget Management: Set spending limits and receive alerts when approaching them.
• Transparency: Gain clear visibility into how resources are utilized across different projects or teams. 
Updated 4 months ago